• /
  • EnglishEspañolFrançais日本語한국어Português
  • ログイン今すぐ開始

Overview of Fleet Control

Feature Availability

Fleet Control provides unified management across your infrastructure:

  • Kubernetes clusters - Generally available (GA)

  • Linux hosts - Public preview

  • Windows hosts - Public preview 🆕 NEW

    All three infrastructure types share the same consistent Fleet Control experience. For a complete list of supported agents and their environments, see our agent type compatibility documentation.

    The public preview feature is provided pursuant to our pre-release policies.

Fleet Control provides centralized, remote management for your New Relic agents, helping you manage the entire instrumentation lifecycle at scale. This feature is generally available (GA) for managing agents on Kubernetes clusters. Support for managing agents on Linux and Windows hosts is currently in public preview.

With Fleet Control, you can:

  • Centralize agent operations and reduce manual toil: Install, monitor, configure, and update all agents and integrations in one place.
  • Customize fleets for bulk management: Group agents by instrumentation needs and easily upgrade agent versions for entire fleets with a few clicks. No scripts needed.
  • Eliminate telemetry gaps: Manage agents on Kubernetes clusters with one lightweight supervisor—Agent Control—that scales across your environment.

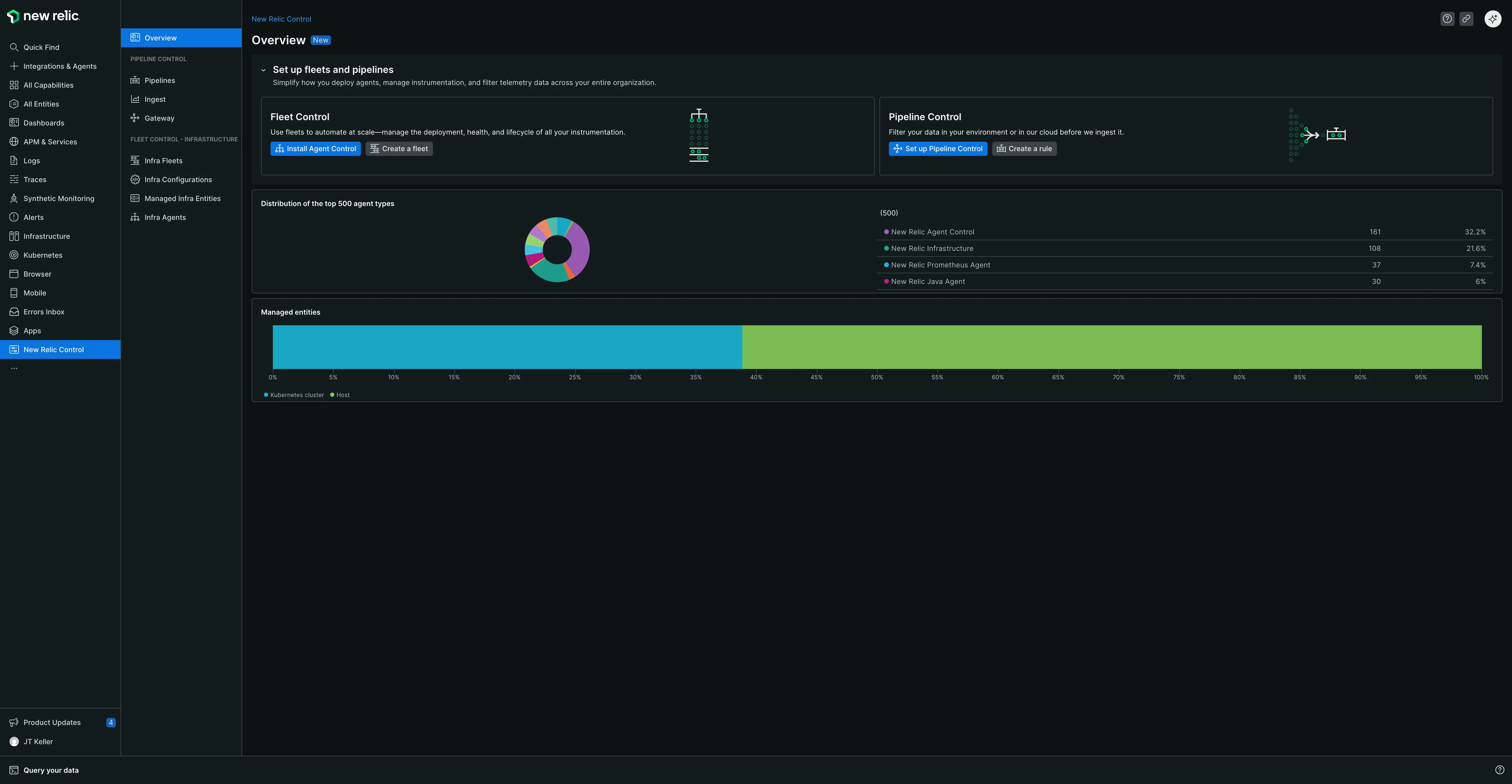
To navigate to Fleet Control, go to All capabilities → New Relic Control → Fleets. You can use the pin to add New Relic Control to the left side navigation bar for easy access.

The New Relic Control overview page showing Fleet Control and Pipeline Control sections with setup instructions, agent distribution chart, and managed entities chart. The left navigation shows New Relic Control highlighted.

Why use Fleet Control?

Managing instrumentation across a large environment can lead to significant challenges. Fleet Control is designed to solve these problems by giving you a centralized control plane to:

  • Prevent outdated agents: Keep agents up-to-date to avoid security risks, incompatibilities, and to ensure you can capitalize on the latest New Relic innovations.
  • Avoid configuration drift: Eliminate hidden observability gaps and compliance issues by ensuring consistent configurations across all your entities.
  • Fix broken instrumentation: Quickly identify and resolve issues with your instrumentation to maintain trust in your observability data.
  • Reduce manual effort: Stop relying on one-off scripts and manual updates to manage your agents and integrations.

What is a fleet?

In Fleet Control, a fleet is a homogeneous collection of managed entities (such as Kubernetes clusters or hosts) that share identical instrumentation configurations. Fleets serve as logical groupings of managed entities, allowing for streamlined management and consistent observability configuration at scale.

A fleet is made up of three main components:

  • Active deployment: A summary of the latest set of actions applied to the fleet. A deployment can include one or more actions, such as installing, deleting, or updating an agent's configuration, and reflects the end result of those changes.
  • Agents & Configurations: The agents and configurations that are being instrumented on the managed entities in the fleet.
  • Managed Entities: All the assigned managed entities that are joined to the fleet.

Understanding managed entities

In the context of Fleet Control, a managed entity is a Kubernetes cluster, Linux host, or Windows host running New Relic instrumentation managed by Agent Control. Each fleet is associated with a specific managed entity type (Kubernetes Cluster, Linux Host, or Windows Host), and all entities within a fleet must match that type. Agent configuration is specified at the fleet level, and every managed entity in the fleet shares the same configuration.

  • Managed entity: A Kubernetes cluster or host that has Agent Control installed. This means the entity is capable of being managed by Fleet Control, but it is not necessarily joined to a fleet yet.
  • Assigned managed entity: A managed entity that has been joined to a fleet. This entity is now actively managed by Fleet Control, and its configuration is dictated by the fleet it belongs to.
  • Unassigned managed entity: A managed entity that is not currently joined to any fleet. While it has Agent Control installed and can be managed, it is currently operating using its own local configuration.

Important

You cannot add a Kubernetes cluster or host to a fleet before installing Agent Control to make it a managed entity.

Key features

  • Centralized management: Offers a unified platform for administering agents running on fleets of Kubernetes clusters and hosts, allowing you to manage instrumentation across your infrastructure at scale.
  • Real-time visibility: Manage the health of your instrumentation with a clear view into fleet health, agent status, deployment progress, and configuration errors.
  • Flexible fleet organization: Create distinct fleets to represent different instrumentation standards, application environments, or team-specific needs. This structure supports both centralized observability teams managing all configurations, and decentralized models where individual teams own and manage their specific fleets using fine-grained permissions.
  • Remote configuration: Supports remote configuration of the New Relic agents and integrations responsible for monitoring various aspects of your environment and reporting key data points, including metrics, events, logs, and traces (MELT).

Prerequisites

Before setting up Fleet Control, ensure that your system meets the following prerequisites:

  • Public Preview opt-in for hosts: To use Fleet Control to manage agents on Linux or Windows hosts, you must opt in to the public preview program for this specific feature. Managing agents on Kubernetes clusters is generally available and does not require an opt-in.
  • Agent Control: You must have Agent Control installed on any Kubernetes cluster or host you plan to manage. This is a required component for all Fleet Control functionality.

Required permissions

Organization-scoped permissions: The Organization Manager role (referred to as an administrative setting in the product) is required to create and edit fleets within Fleet Control. Alternatively, you can create a custom role with fleet management permissions.

Copyright © 2026 New Relic株式会社。

This site is protected by reCAPTCHA and the Google Privacy Policy and Terms of Service apply.