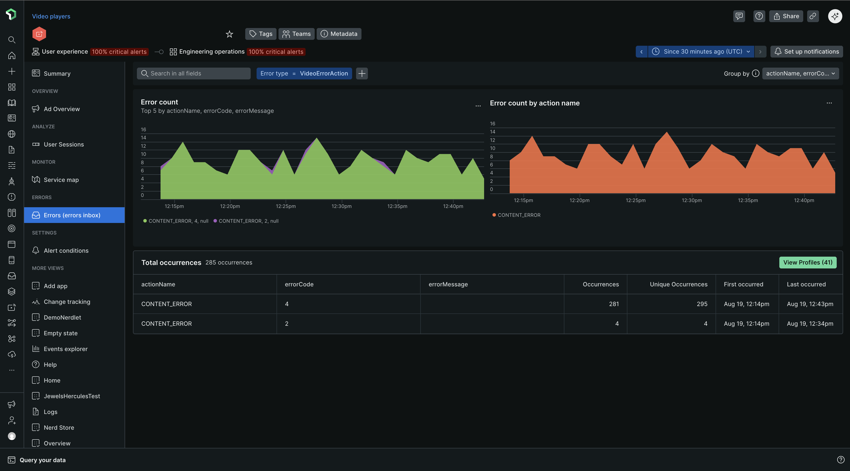
A aba Group errors oferece informações detalhadas sobre a taxa de erros, a contagem e os tipos de erros que ocorrem em vídeos e anúncios em streaming. Isso permite identificar os pontos problemáticos e determinar quais questões devem ser abordadas primeiro.

Visualização da lista de erros
Comece examinando o gráfico de erros de carregamento de página para obter uma visão geral rápida de quaisquer picos, quedas ou padrões incomuns nos erros em geral.
Compare as tendências observadas no gráfico dos 5 principais erros com os alertas que ocorreram simultaneamente.
Dynamic grouping: Por padrão, as ocorrências de erros são agrupadas de acordo com a mensagem de erro. Você pode modificar os critérios de agrupamento usando qualquer atributo, selecionando até cinco atributos simultaneamente.
Filtering: Vários clientes New Relic implementam atributo personalizado. Filtrar por um atributo personalizado específico pode ser uma maneira rápida de eliminar o ruído de todas as ocorrências de erros.

Perfis de erro

Os perfis de erro ajudam a responder perguntas como: qual usuário apareceu com mais frequência em todos os eventos de erro dentro do período de tempo escolhido? Ou qual sessão ocorreu com mais frequência em todos os eventos de erro durante o período selecionado?
Clique em View Profiles para expandir e visualizar os perfis individuais.

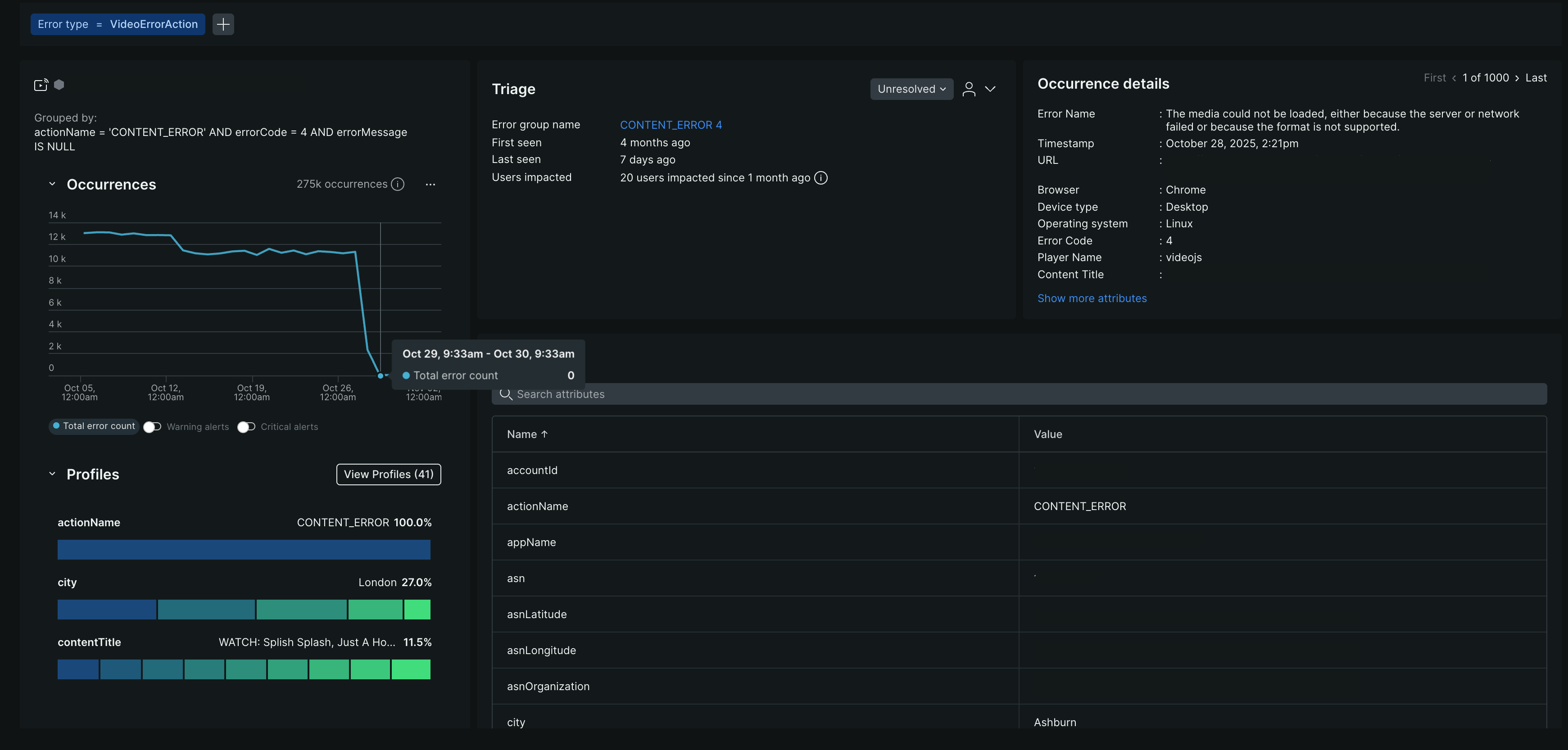
Visualização de detalhes de erros
Esta página exibe informações detalhadas para um grupo de erros específico, como os hosts que causam um pico de erros.
Use o botão de alternância no canto superior direito para navegar entre as instâncias de erro, incluindo a primeira ocorrência, a última ocorrência ou qualquer instância intermediária.
Os campos Filtered na parte superior da página mostram como as informações foram filtradas e agrupadas. Ao receber um link permanente para uma ocorrência específica, revise esses campos para entender o contexto.
Guia Ocorrências
A aba Occurrences inclui não apenas o nome do erro, detalhes da URL timestamp e código do erro, mas também informações de triagem e rastreamento distribuído relacionado.
Seção de triagem
A seção de triagem vincula a ocorrência de erro específica que você está visualizando a um grupo de erros criado pelo sistema que possui uma impressão digital exclusiva. Por que isso importa? Essa impressão digital exclusiva permite fazer a triagem de um grupo de erros usando uma atualização de status ou atribuição. Os grupos de erros criados pelo sistema são aqueles que você encontra na guia Triage . Para obter mais informações sobre como eles são gerados, consulte Como funcionam os grupos de erros.
